We've redesigned the filter experience to make it more powerful and intuitive. Along with a new look, you’ll notice smarter behavior and more flexibility when setting conditions on your widgets.
What’s New?
- Fresh UI:Sleek, modern layout with better use of space.
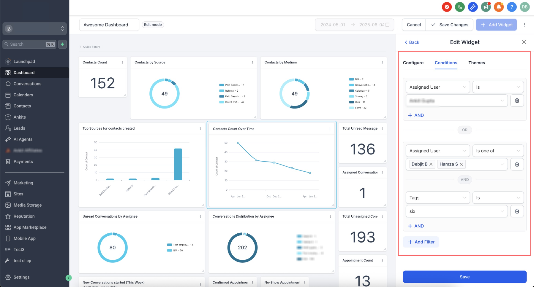
- Nested Filter Groups: Create multiple filter groups using OR conditions.
- Duplicate Filters Allowed:Previously, the same filter couldn't be used more than once — now it's possible through nested groups.
- Smarter Warnings:Clear messages when filters are linked (e.g., pipeline and stage).
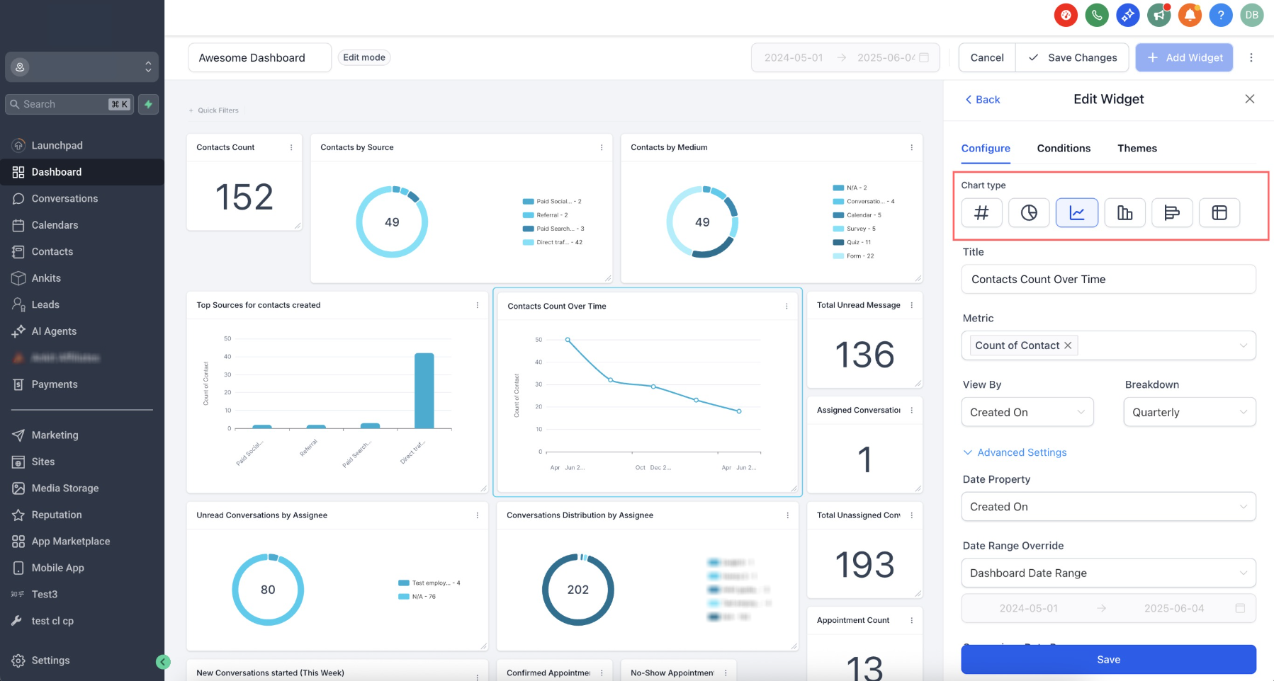
- Chart Type Picker:Choose chart type right from widget settings.
- Redesigned Sidebar:Slimmer layout gives more room for live dashboard preview.
- Same Experience in Custom Reports :This new filter interface is also being rolled out to Custom Reports, so you get the same flexibility and improved UX across both widgets and reports.
How It Works:
- Go to Dashboards and click Edit Dashboard, or go to Custom Reports andEdit a Report
- Click Add Widget and select your widget.
- In the Configure tab, pick a chart type if needed.
- Switch to the Conditions tab to apply filters.
- Click Add Filterto create your first group.
- Use +ANDto add more filters to the same group.
- Click +Add Filteragain to create a new group (this adds an OR condition).
- Click Save.
Please Note:
- Visitor Data Widgets support only one filter group.


Was this article helpful?
That’s Great!
Thank you for your feedback
Sorry! We couldn't be helpful
Thank you for your feedback
Feedback sent
We appreciate your effort and will try to fix the article